产品特点
冷水机组特点:
1、压缩机先进:
本机组的压缩机采用世界领先技术的半封闭螺杆制冷压缩机。机内零件少,只有活塞式压缩机的1/10左右,具有振动小、低噪音、运行平稳、效率高、故障率低、易于维护保养等特点。
2、蒸发器、冷凝器换热效率高:
本机组的两大换热器均为壳管式。采用先进的双面强化换热管并经计算机辅助优化设计制造而成,其中蒸发管采用整体双螺纹内肋管,冷凝管为整体内槽外肋管,其换热效率比同类产品提高15%-30%,因此结构紧凑体积小,重量轻。
3、机组控制方法先进:
本机组采用进口的PLC控制,具有自动控制功能。触摸屏为中文界面,调节简便。并设有高压、低压、电机过热、逆相、缺相、过载、防冻、断水等安全保护装置,运行安全可靠。
4、机组安全性高,使用寿命长:
本机组的容器严格按照国家制冷换热器的标准制造,机组安全性高。在并联的机组中,两主机均为独立的制冷系统,控制系统,并自动实现均匀磨损,大大延长机组的使用寿命
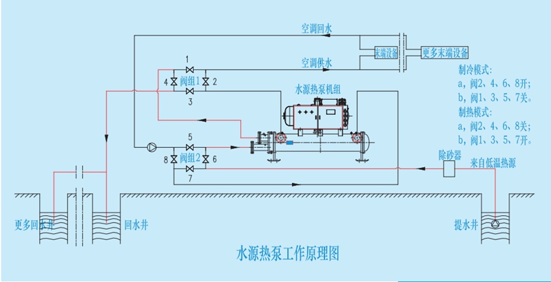
工作原理

设备参数

水源热泵技术参数,单机头

水源热泵技术参数,双机头